Redmi 於今年年初推出的 Redmi K40 系列帶着「旗艦焊門員」的工卡正式「上了班」,風頭一時無兩,而 Redmi K40 系列確實用 1999 元的起售價和實用性坐實了自己的身份,把旗艦和次旗艦的門焊得死死的。
嘗過甜頭的 Redmi,把目光轉向了遊戲手機,從 4 月初便有人推測 Redmi 將推出遊戲手機,這不,Redmi K40 遊戲增強版如期而至,攜 1999 元的起售價亮相。
不過一番體驗下來,我還是願意把它稱為 Redmi K40 Gaming,為什麼我甚至不願叫它一聲遊戲增強版呢?別急,看完文章你就明白了。
天璣仍需打磨,MIUI 還待優化
既然號稱「電競手機」,那麼我們開門見山,先説它的遊戲性能吧。
首先是處理器方面,K40 Gaming 採用了聯發科天璣 1200 的 SoC,這是聯發科在今年 1 月 20 號推出的旗艦芯片,但至今仍只有 realme GT Neo 選擇搭載,K40 Gaming 則是第二款。
天璣 1200 採用 6nm 製程工藝,4 個 A78 核心(3.0GHz x 1 + 2.6GHz x 3)和 4 個 A55 主頻 2.04GHz 的小核心,沒有采用 X1 大核或許是出於功耗考慮,GPU 則為 Mali-G77 MC9。
賬面數據對標高通驍龍 870,K40 Gaming 安兔兔兩次跑分的平均成績為 69 萬分,作為對比,moto edge s(驍龍 870)的跑分是 62 萬分,而 iQOO 7(驍龍 888)的跑分則為 71 萬分,大概能説明前者的整體性能介乎後兩者之間。
而 K40 Gaming 的售價與搭載 870 的熱門機型持平,與 3000 元檔的驍龍 888 的主流機型相比,則更加凸顯前者的性價比優勢,從數據上看,K40 Gaming 還是給了我些許驚喜的。
似乎天璣 1200 很能打,與驍龍 888 的差距並不大,實際表現是否能撐起這樣的期待呢?
由於這是一款有物理肩鍵的遊戲手機,我便先來測測射擊遊戲的表現。
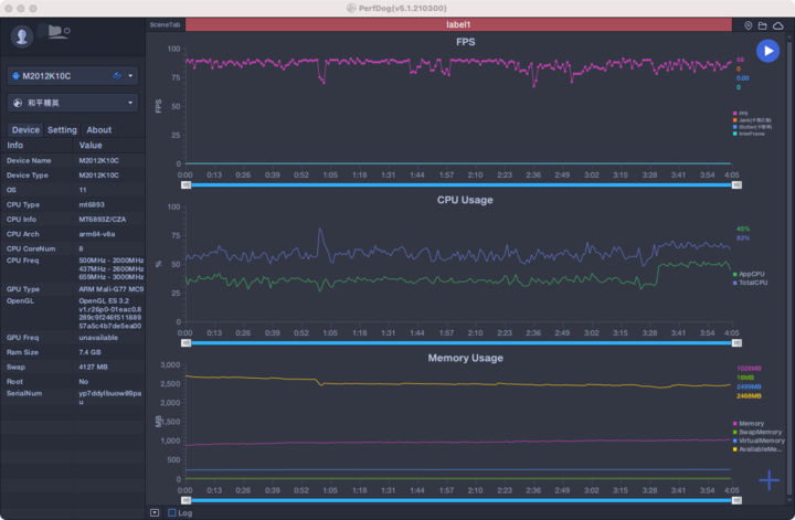
在和平精英中,在「流暢 + 90fps」模式下,K40 Gaming 的表現中規中矩,幀數維持在 80 上下,然而波動較為頻繁,不過在 4D 振感和肩鍵的加持下,對提升遊戲體驗很有幫助。
尤其是 K40 Gaming 專為和平精英所優化的「高品質振感」功能,在多種場景下都會觸發 X 軸線性馬達,包括扣下扳機、擊中目標、附近有人開槍都有振感,不過振動力度稍顯剋制,不夠有力。
同樣的振動手感也出現在我打字、接收消息、來電等時候,對了 K40 Gaming 上使用的訊飛輸入法與雷蛇定製推出了兩款皮膚,一黑一白,看着蠻像黑寡婦蜘蛛系列的造型,不過在 26 鍵鍵位下,鍵與鍵之間的空隙有點小,容易打錯字。
回到 K40 Gaming 上的和平精英,除了「流暢」外,其他畫質模式下,幀率最高都只有「超高」可選,或許是機能受限才做出如此限制。
K40 Gaming 在使命召喚手遊中的表現則是另一番景象,在最高「精緻」畫質下,設置為「極限」,幀數穩定在 60fps 上下。
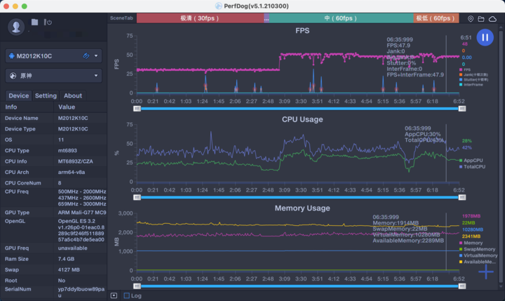
而在「跑分軟件」原神面前,K40 Gaming 很快就敗下陣來。
從「極限 30fps」到「極低 60fps」模式,畫質逐級遞減,但幀數卻從未到達 60fps,不過幀數走向還算穩定,如果後台待辦應用較多的話,幀數就沒那麼穩定了,説它是遊戲增強版,言過其實。
K40 Gaming 使用了被稱為「白色石墨烯」的航天級散熱材料六方氮化硼與石墨材料結合,做成一張面積為 11540mm² 的散熱膜,聽着很炫酷,實際遊玩 20 分鐘後,後攝位置開始發燙,外殼温度接近於 40 度,但由於是金屬中框,橫屏握持時還是能明顯感到發熱的不適感。
那麼,K40 Gaming 算是遊戲手機嗎?
算,不過它作為遊戲手機的優勢,體現在肩鍵、4D 振感、立體音效這些部分,而關乎畫質和幀率的性能部分,它仍存進步空間,這也是我不願稱它為遊戲增強版的原因,對我來説流暢度才是更關鍵的因素。
但願後續 GPU 固件優化後,能讓它的遊戲性能變得更強,到那時候我願改變我的看法。
外觀最不像遊戲手機的遊戲手機
「人不可貌相,海水不可斗量」,這話用在 K40 Gaming 上也非常合適。
近兩三年推出的大多數遊戲手機,都會選擇把外觀做得非常炫酷,讓人一眼就能看出其遊戲手機的身份。加入諸如 RGB、內置風扇、背屏等元素,加強了遊戲屬性,但同時也讓它們變得不再適合日常使用。
眾多遊戲元素所帶來的最明顯缺點,便是會讓手機變得又厚又重,動輒 220 克以上的重量,誇張地講,把它們放進褲兜裏都會影響平時走路的姿勢。
但 K40 Gaming 就像一道清流,8.3mm 的厚度,205 克的重量,這個記錄應該很長時間內都不會被打破。
▲左:K40 Gaming 右:K40 Pro
而能讓 K40 Gaming 稱得上是遊戲手機的最大理由,是磁動力肩鍵和後攝周圍的 RGB 環形燈效。
肩鍵的設計看似普通,採用了與黑鯊相似的開關設計,不用時隱藏,按鍵高度與中框相持平,撥動旁邊的開關,「咔噠」一聲肩鍵乾脆彈出,按壓力度不重,下壓時肩鍵不搖晃,並伴隨着細微的觸發開關時的「嘀嘀」聲,反饋手感不錯。
倘若能加入與黑鯊類似的彈出音效,就更有遊戲手機的味道了。
機身右側除了肩鍵以外,還有指紋鎖屏鍵和天線,K40 系列均採用了側邊指紋方案。
我在 2 月體驗 K40 Pro 時,發現側邊指紋的識別速度過於快速,而且輕觸即可完成解鎖,導致有些時候會出現握持手機時不小心碰到解鎖按鍵便開屏了,被迫改變握持姿勢。
而在後續的系統版本中,新增了按壓解鎖的功能,我第一時間切換至這個模式,觸發機制的改變,讓 K40 Gaming 的側邊指紋方案更好用了,我也不需要再用彆扭的握持姿勢去拿手機了。
由於肩鍵的加入,K40 Gaming 的音量鍵被挪到了機身左側,同側還有一個麥克風,在橫屏握持手機玩遊戲時,便不會影響到語音的收音效果。
頂部有一個紅外發射器和揚聲器開孔,還有個 JBL 的 LOGO,因其通過了 JBL 的音頻認證;底部則是一個雙卡卡槽、USB Type-C 接口和揚聲器開孔。
K40 Gaming 背部有遊戲手機上常見的機甲浮雕線條設計,但與競品相比已是非常剋制。線條在光線反射作用下,格外亮眼,與背蓋的銀翼配色交相輝映,分外和諧。
後攝採用的是三攝系統,上下兩個半圓隱藏了兩盞環形呼吸燈,在遊戲、充電、通知來電狀態下分別顯示不同顏色。
旁邊還有一個靈感或許來源於哈利波特(誤)的閃電異型閃光燈,平時挺別緻的,亮起時就看不出它的異型設計了。
總的來看,K40 Gaming 沒有沿用遊戲手機那誇張外形設計,不失電競屬性的同時,更適合作為一部日常手機去使用,這或許是日後遊戲手機的設計新方向。
水桶配置,無明顯短板
前面説完遊戲部分,再來説説 K40 Gaming 的整體硬件配置,一些重點參數如下:
正面的柔性直屏通過 COP 封裝工藝進一步縮減了下巴與額頭的寬度差距,下邊框高度僅 2.7mm。
▲ 左:K40 Gaming 右:K40 Pro
美中不足的是,頂部的前置相機開孔變大了,還好也不影響日常和遊戲時的體驗。
屏幕的分辨率與 K40 系列相同,且支持 DCI-P3 色域,HDR 10+,不過最高亮度僅 500nits,且在 120Hz 高刷新率顯示模式下,無法開啓 DC 調光。
所以如果你對畫質有更高追求,可能 K40 標準系列上的屏幕會更合你意。
拍照方面,K40 Gaming 採用了 6400 萬像素 1/2 英寸的廣角主攝,採用玻塑混合鏡頭,即內含 1 片玻璃鏡片、5 片樹脂鏡片的組合鏡頭,f/1.65 光圈,可惜沒有光學防抖功能。
另外兩枚分別是 800 萬像素的超廣角鏡頭和 200 萬像素微距鏡頭。
白天的拍攝效果尚可,成片率較高,色彩表現沒有明顯偏向;而夜間情況下,因光學防抖功能的缺失,成片率稍差一點,夜景模式整體觀感不錯,但放大後會發現有過度鋭化的算法傾向,好看與否全憑個人喜好了。
▲夜景模式
最後説一下續航與音效。
K40 Gaming 在 8.3mm 的機身厚度下,內置一塊 5065mAh 容量(典型值)的電池,續航表現可圈可點,中度使用強度下,從早上 9 點撐到晚上 7 點完全沒有問題,用附贈的 L 型數據線接上 67W 的快充頭, 從 0 充至 100% 需要 50 分鐘整。
我下班前給 K40 Gaming 接上快充,晚上回到家與朋友開黑也用不着焦慮電量了。
這次 K40 Gaming 在音效方面的堆料也是非常徹底,同級最齊全:JBL 聯手調校、杜比全景聲、HiRes 和 HiRes Wireless 認證,構建出的音效品質還是蠻吸引人的,觀影時能聽出明顯的前後聲場的層次感,低音部分也很震撼,但音量調至 90% 後容易出現破音的狀況。
在我看來,K40 Gaming 是一部剋制的遊戲手機,整體表現比常規遊戲手機更加均衡,但這一份均衡,是通過拉低某些規格所實現的,而沒有我們想象中的超常性能。
然而將 K40 Gaming 視作是一部強化了遊戲體驗的日常主力手機去看待,則讓人更容易接受。
資料來源:愛範兒(ifanr)
嘗過甜頭的 Redmi,把目光轉向了遊戲手機,從 4 月初便有人推測 Redmi 將推出遊戲手機,這不,Redmi K40 遊戲增強版如期而至,攜 1999 元的起售價亮相。
不過一番體驗下來,我還是願意把它稱為 Redmi K40 Gaming,為什麼我甚至不願叫它一聲遊戲增強版呢?別急,看完文章你就明白了。
天璣仍需打磨,MIUI 還待優化
既然號稱「電競手機」,那麼我們開門見山,先説它的遊戲性能吧。
首先是處理器方面,K40 Gaming 採用了聯發科天璣 1200 的 SoC,這是聯發科在今年 1 月 20 號推出的旗艦芯片,但至今仍只有 realme GT Neo 選擇搭載,K40 Gaming 則是第二款。
天璣 1200 採用 6nm 製程工藝,4 個 A78 核心(3.0GHz x 1 + 2.6GHz x 3)和 4 個 A55 主頻 2.04GHz 的小核心,沒有采用 X1 大核或許是出於功耗考慮,GPU 則為 Mali-G77 MC9。
賬面數據對標高通驍龍 870,K40 Gaming 安兔兔兩次跑分的平均成績為 69 萬分,作為對比,moto edge s(驍龍 870)的跑分是 62 萬分,而 iQOO 7(驍龍 888)的跑分則為 71 萬分,大概能説明前者的整體性能介乎後兩者之間。
而 K40 Gaming 的售價與搭載 870 的熱門機型持平,與 3000 元檔的驍龍 888 的主流機型相比,則更加凸顯前者的性價比優勢,從數據上看,K40 Gaming 還是給了我些許驚喜的。
似乎天璣 1200 很能打,與驍龍 888 的差距並不大,實際表現是否能撐起這樣的期待呢?
由於這是一款有物理肩鍵的遊戲手機,我便先來測測射擊遊戲的表現。
在和平精英中,在「流暢 + 90fps」模式下,K40 Gaming 的表現中規中矩,幀數維持在 80 上下,然而波動較為頻繁,不過在 4D 振感和肩鍵的加持下,對提升遊戲體驗很有幫助。
尤其是 K40 Gaming 專為和平精英所優化的「高品質振感」功能,在多種場景下都會觸發 X 軸線性馬達,包括扣下扳機、擊中目標、附近有人開槍都有振感,不過振動力度稍顯剋制,不夠有力。
同樣的振動手感也出現在我打字、接收消息、來電等時候,對了 K40 Gaming 上使用的訊飛輸入法與雷蛇定製推出了兩款皮膚,一黑一白,看着蠻像黑寡婦蜘蛛系列的造型,不過在 26 鍵鍵位下,鍵與鍵之間的空隙有點小,容易打錯字。
回到 K40 Gaming 上的和平精英,除了「流暢」外,其他畫質模式下,幀率最高都只有「超高」可選,或許是機能受限才做出如此限制。
K40 Gaming 在使命召喚手遊中的表現則是另一番景象,在最高「精緻」畫質下,設置為「極限」,幀數穩定在 60fps 上下。
而在「跑分軟件」原神面前,K40 Gaming 很快就敗下陣來。
從「極限 30fps」到「極低 60fps」模式,畫質逐級遞減,但幀數卻從未到達 60fps,不過幀數走向還算穩定,如果後台待辦應用較多的話,幀數就沒那麼穩定了,説它是遊戲增強版,言過其實。
K40 Gaming 使用了被稱為「白色石墨烯」的航天級散熱材料六方氮化硼與石墨材料結合,做成一張面積為 11540mm² 的散熱膜,聽着很炫酷,實際遊玩 20 分鐘後,後攝位置開始發燙,外殼温度接近於 40 度,但由於是金屬中框,橫屏握持時還是能明顯感到發熱的不適感。
那麼,K40 Gaming 算是遊戲手機嗎?
算,不過它作為遊戲手機的優勢,體現在肩鍵、4D 振感、立體音效這些部分,而關乎畫質和幀率的性能部分,它仍存進步空間,這也是我不願稱它為遊戲增強版的原因,對我來説流暢度才是更關鍵的因素。
但願後續 GPU 固件優化後,能讓它的遊戲性能變得更強,到那時候我願改變我的看法。
外觀最不像遊戲手機的遊戲手機
「人不可貌相,海水不可斗量」,這話用在 K40 Gaming 上也非常合適。
近兩三年推出的大多數遊戲手機,都會選擇把外觀做得非常炫酷,讓人一眼就能看出其遊戲手機的身份。加入諸如 RGB、內置風扇、背屏等元素,加強了遊戲屬性,但同時也讓它們變得不再適合日常使用。
眾多遊戲元素所帶來的最明顯缺點,便是會讓手機變得又厚又重,動輒 220 克以上的重量,誇張地講,把它們放進褲兜裏都會影響平時走路的姿勢。
但 K40 Gaming 就像一道清流,8.3mm 的厚度,205 克的重量,這個記錄應該很長時間內都不會被打破。
▲左:K40 Gaming 右:K40 Pro
而能讓 K40 Gaming 稱得上是遊戲手機的最大理由,是磁動力肩鍵和後攝周圍的 RGB 環形燈效。
肩鍵的設計看似普通,採用了與黑鯊相似的開關設計,不用時隱藏,按鍵高度與中框相持平,撥動旁邊的開關,「咔噠」一聲肩鍵乾脆彈出,按壓力度不重,下壓時肩鍵不搖晃,並伴隨着細微的觸發開關時的「嘀嘀」聲,反饋手感不錯。
倘若能加入與黑鯊類似的彈出音效,就更有遊戲手機的味道了。
機身右側除了肩鍵以外,還有指紋鎖屏鍵和天線,K40 系列均採用了側邊指紋方案。
我在 2 月體驗 K40 Pro 時,發現側邊指紋的識別速度過於快速,而且輕觸即可完成解鎖,導致有些時候會出現握持手機時不小心碰到解鎖按鍵便開屏了,被迫改變握持姿勢。
而在後續的系統版本中,新增了按壓解鎖的功能,我第一時間切換至這個模式,觸發機制的改變,讓 K40 Gaming 的側邊指紋方案更好用了,我也不需要再用彆扭的握持姿勢去拿手機了。
由於肩鍵的加入,K40 Gaming 的音量鍵被挪到了機身左側,同側還有一個麥克風,在橫屏握持手機玩遊戲時,便不會影響到語音的收音效果。
頂部有一個紅外發射器和揚聲器開孔,還有個 JBL 的 LOGO,因其通過了 JBL 的音頻認證;底部則是一個雙卡卡槽、USB Type-C 接口和揚聲器開孔。
K40 Gaming 背部有遊戲手機上常見的機甲浮雕線條設計,但與競品相比已是非常剋制。線條在光線反射作用下,格外亮眼,與背蓋的銀翼配色交相輝映,分外和諧。
後攝採用的是三攝系統,上下兩個半圓隱藏了兩盞環形呼吸燈,在遊戲、充電、通知來電狀態下分別顯示不同顏色。
旁邊還有一個靈感或許來源於哈利波特(誤)的閃電異型閃光燈,平時挺別緻的,亮起時就看不出它的異型設計了。
總的來看,K40 Gaming 沒有沿用遊戲手機那誇張外形設計,不失電競屬性的同時,更適合作為一部日常手機去使用,這或許是日後遊戲手機的設計新方向。
水桶配置,無明顯短板
前面説完遊戲部分,再來説説 K40 Gaming 的整體硬件配置,一些重點參數如下:
引用CPU:聯發科天璣 1200;
屏幕:6.67 英寸 OLED 屏,最高 120Hz 刷新率,三指 480Hz 觸控採樣率;
分辨率:2400 x 1080;
內存:6GB/8GB/12GB LPDDR4x;
存儲容量:128GB/256GB UFS 3.1;
網絡:支持 SA/NSA 雙 5G,支持 Wi-Fi 6 協議,共有三組 Wi-Fi 天線;
電池:5065mAh 電量 / 67W 快充;
其他特點:全功能 NFC、紅外遙控。
正面的柔性直屏通過 COP 封裝工藝進一步縮減了下巴與額頭的寬度差距,下邊框高度僅 2.7mm。
▲ 左:K40 Gaming 右:K40 Pro
美中不足的是,頂部的前置相機開孔變大了,還好也不影響日常和遊戲時的體驗。
屏幕的分辨率與 K40 系列相同,且支持 DCI-P3 色域,HDR 10+,不過最高亮度僅 500nits,且在 120Hz 高刷新率顯示模式下,無法開啓 DC 調光。
所以如果你對畫質有更高追求,可能 K40 標準系列上的屏幕會更合你意。
拍照方面,K40 Gaming 採用了 6400 萬像素 1/2 英寸的廣角主攝,採用玻塑混合鏡頭,即內含 1 片玻璃鏡片、5 片樹脂鏡片的組合鏡頭,f/1.65 光圈,可惜沒有光學防抖功能。
另外兩枚分別是 800 萬像素的超廣角鏡頭和 200 萬像素微距鏡頭。
白天的拍攝效果尚可,成片率較高,色彩表現沒有明顯偏向;而夜間情況下,因光學防抖功能的缺失,成片率稍差一點,夜景模式整體觀感不錯,但放大後會發現有過度鋭化的算法傾向,好看與否全憑個人喜好了。
▲夜景模式
最後説一下續航與音效。
K40 Gaming 在 8.3mm 的機身厚度下,內置一塊 5065mAh 容量(典型值)的電池,續航表現可圈可點,中度使用強度下,從早上 9 點撐到晚上 7 點完全沒有問題,用附贈的 L 型數據線接上 67W 的快充頭, 從 0 充至 100% 需要 50 分鐘整。
我下班前給 K40 Gaming 接上快充,晚上回到家與朋友開黑也用不着焦慮電量了。
這次 K40 Gaming 在音效方面的堆料也是非常徹底,同級最齊全:JBL 聯手調校、杜比全景聲、HiRes 和 HiRes Wireless 認證,構建出的音效品質還是蠻吸引人的,觀影時能聽出明顯的前後聲場的層次感,低音部分也很震撼,但音量調至 90% 後容易出現破音的狀況。
在我看來,K40 Gaming 是一部剋制的遊戲手機,整體表現比常規遊戲手機更加均衡,但這一份均衡,是通過拉低某些規格所實現的,而沒有我們想象中的超常性能。
然而將 K40 Gaming 視作是一部強化了遊戲體驗的日常主力手機去看待,則讓人更容易接受。
資料來源:愛範兒(ifanr)


請按此登錄後留言。未成為會員? 立即註冊